
Gm to all the crypto fundamentals enjoyoors!
In our latest product update we’ve sought to bring even more structure to the Token Terminal web application. You can now screen for interesting data based on…
- Metrics: metric-specific dashboards including all projects.
- Market sectors: project-specific metrics, but for a specific category of projects.
- Projects: project-specific market, usage, financial, valuation, and developer data available in both aggregate and composition format.
- Trending contracts: gas consumption and usage patterns for individual contracts.
- Financial statements: project-specific metrics formatted in a TradFi-friendly format.
- API: programmatic access to all data available on the TT web application.
Different ways to interact with on-chain data on Token Terminal
Source: https://tokenterminal.com/terminal
This post provides an overview about the different Market sectors currently available on Token Terminal, let’s dive in!
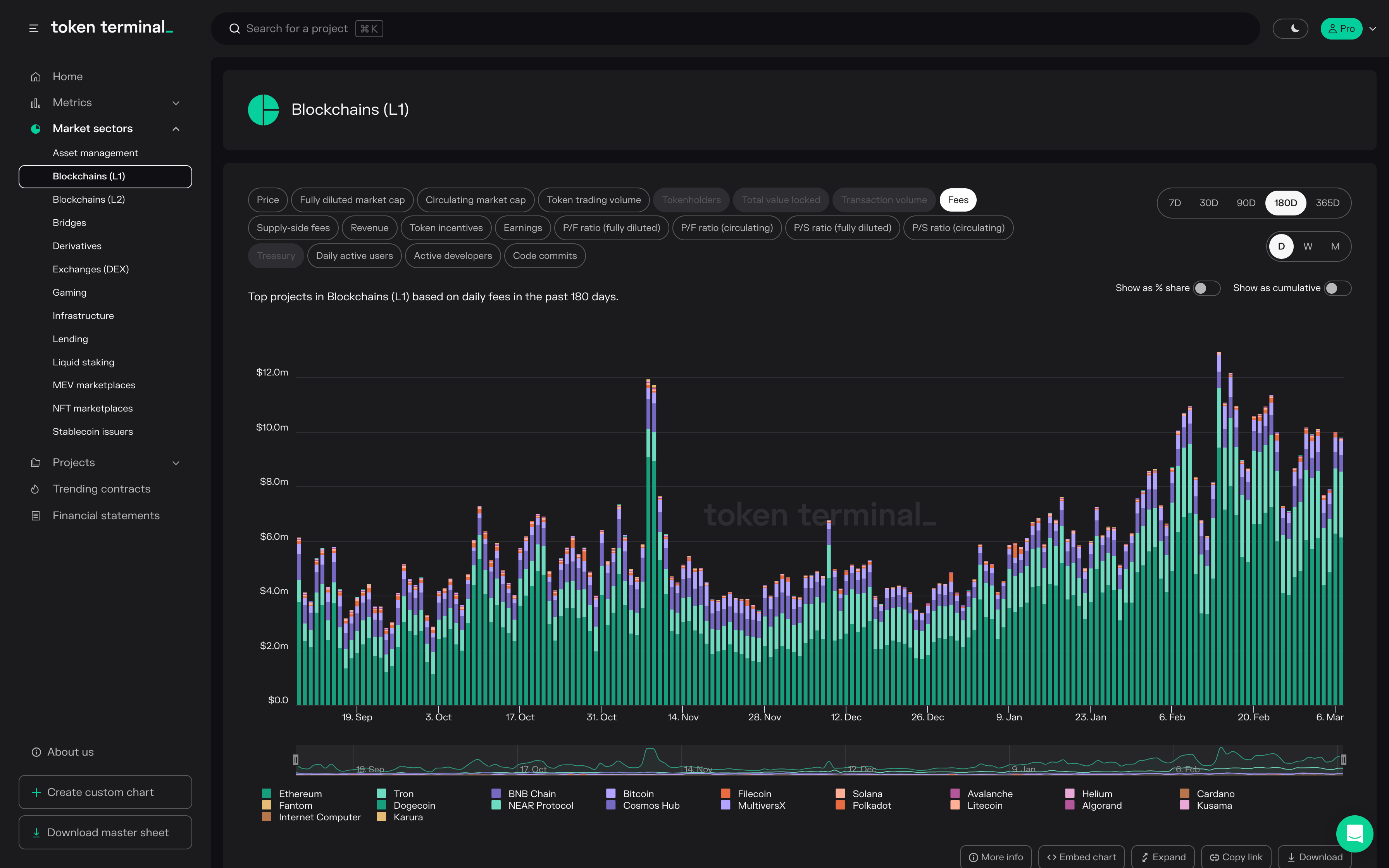
Blockchains L1
This category includes layer 1 blockchains.
Source: https://tokenterminal.com/terminal/markets/blockchains-l1
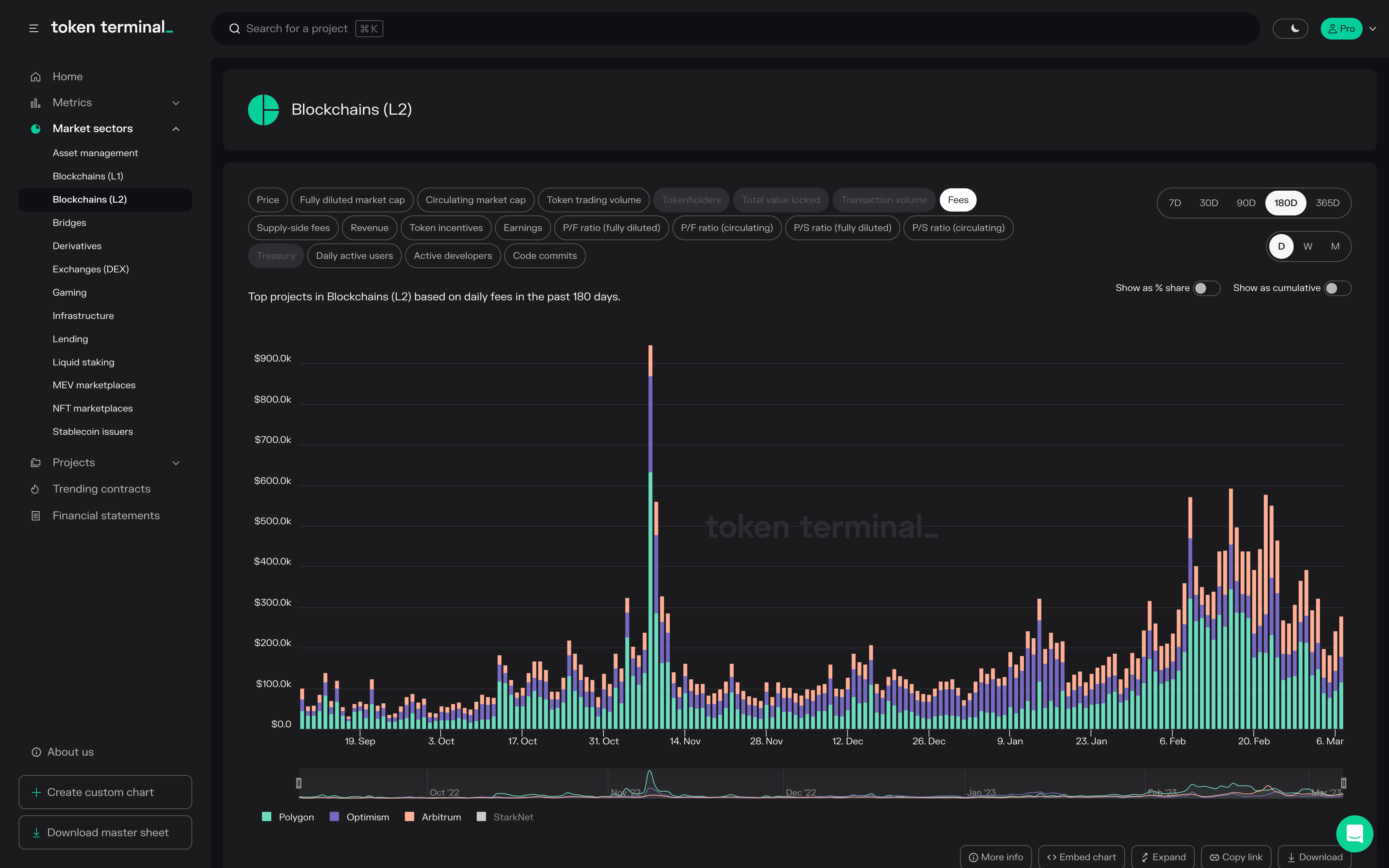
Blockchains L2
This category includes layer 2 blockchains or rollups.
Source: https://tokenterminal.com/terminal/markets/blockchains-l2
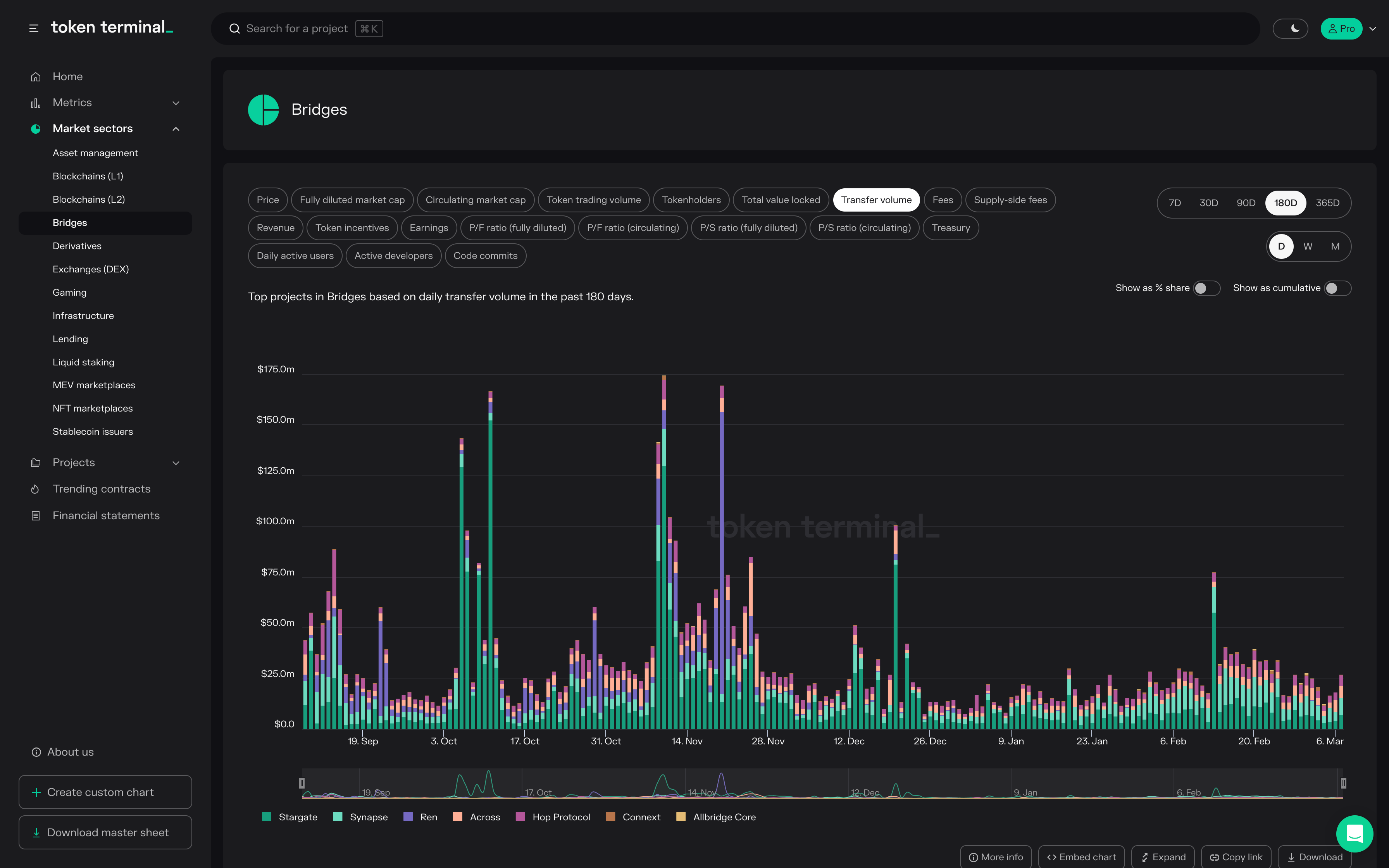
Bridges
This category includes cross-chain bridges.
Source: https://tokenterminal.com/terminal/markets/bridges
Exchanges (DEX)
This category includes decentralized exchanges and DEX aggregators.
Source: https://tokenterminal.com/terminal/markets/exchange
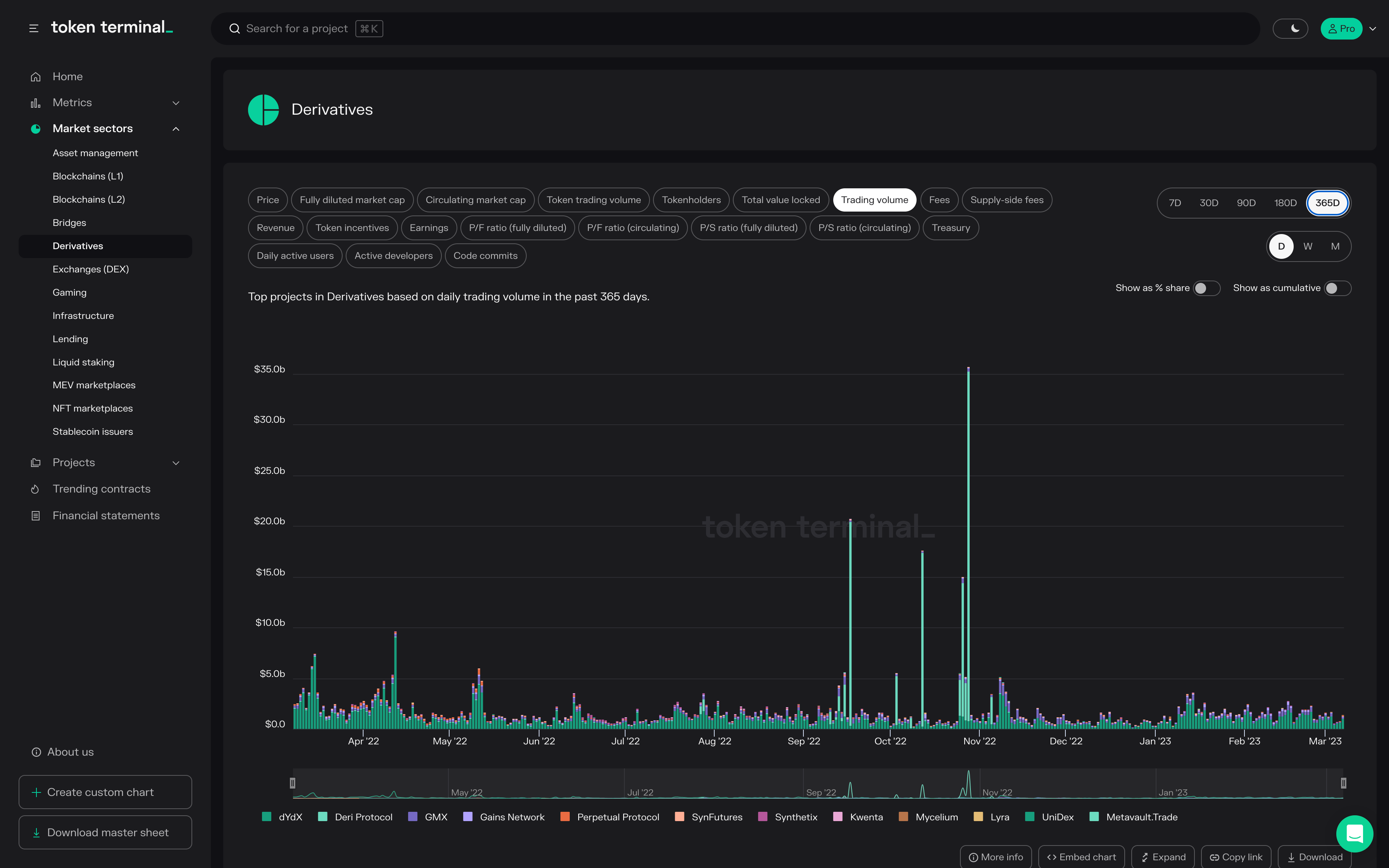
Derivatives
This category includes decentralized derivatives exchanges.
Source: https://tokenterminal.com/terminal/markets/derivatives
Lending
This category includes lending protocols.
Source: https://tokenterminal.com/terminal/markets/lending
Stablecoin issuers
This category includes stablecoin issuer DAOs.
Source: https://tokenterminal.com/terminal/markets/stablecoin
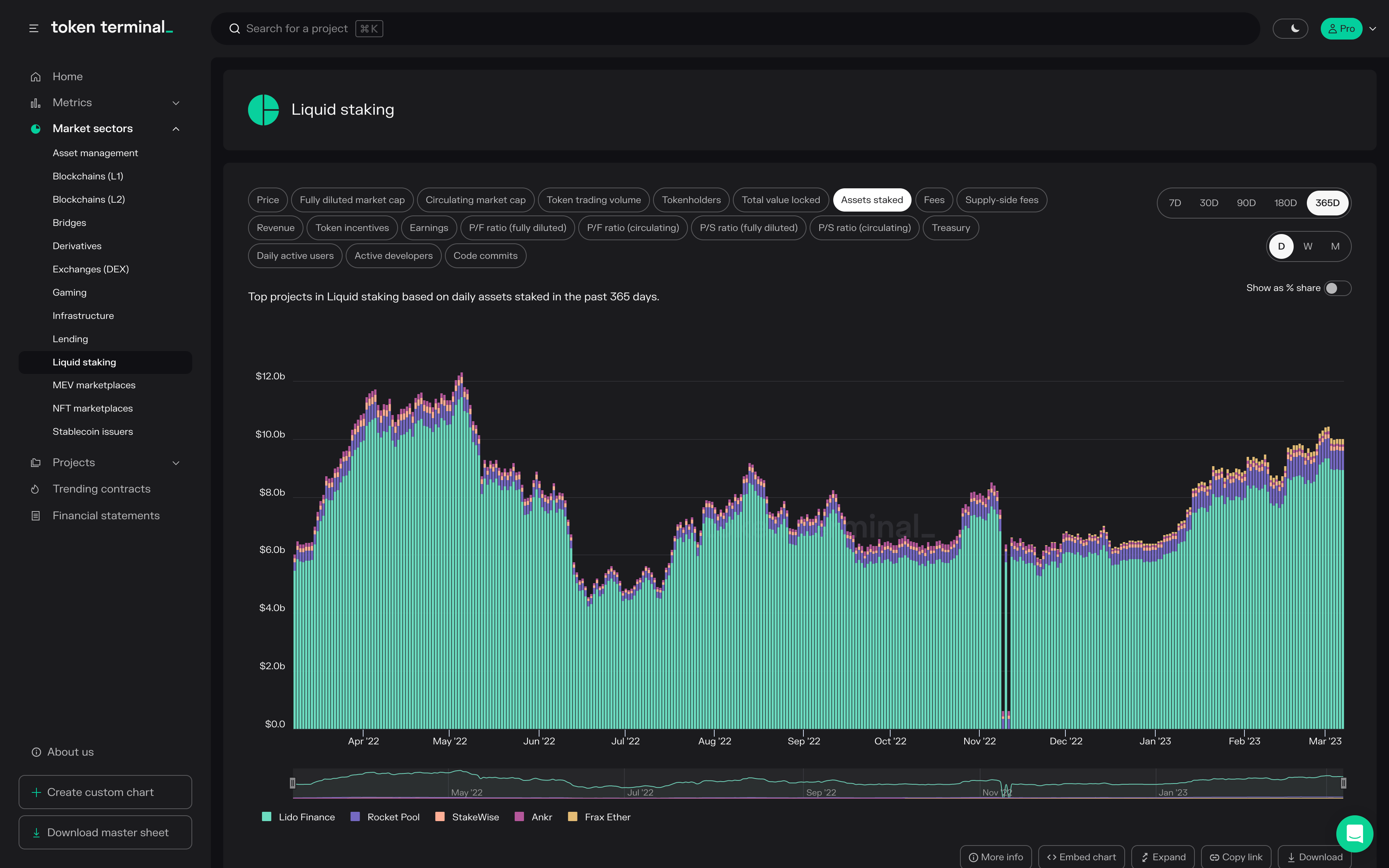
Liquid staking
This category includes liquid staking protocols.
Source: https://tokenterminal.com/terminal/markets/liquid-staking
Asset management
This category includes asset management protocols.
Source: https://tokenterminal.com/terminal/markets/asset-management
Infrastructure
This category includes web3 infrastructure and social projects.
Source: https://tokenterminal.com/terminal/markets/infrastructure
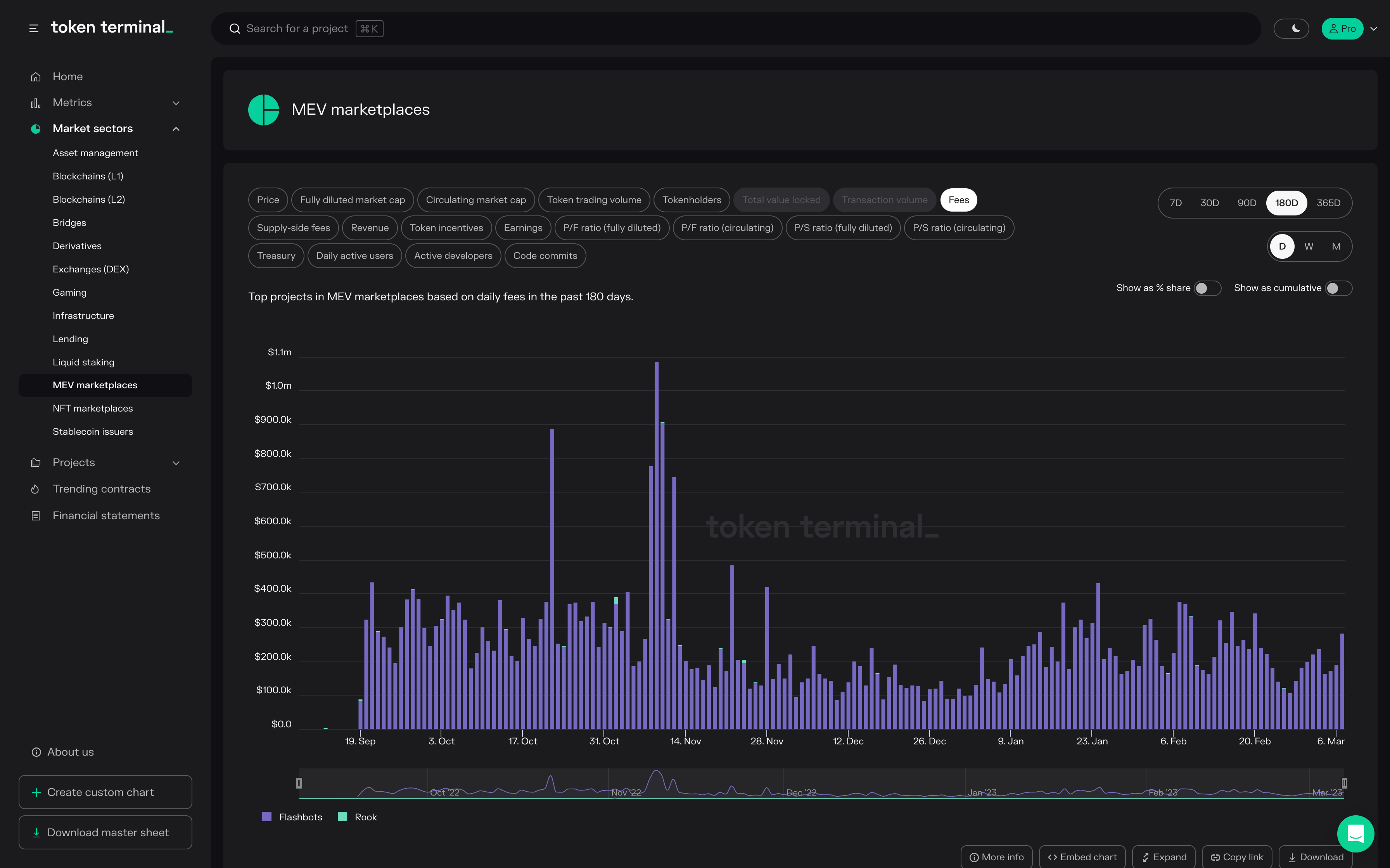
MEV marketplaces
This category includes MEV marketplaces.
Source: https://tokenterminal.com/terminal/markets/mev
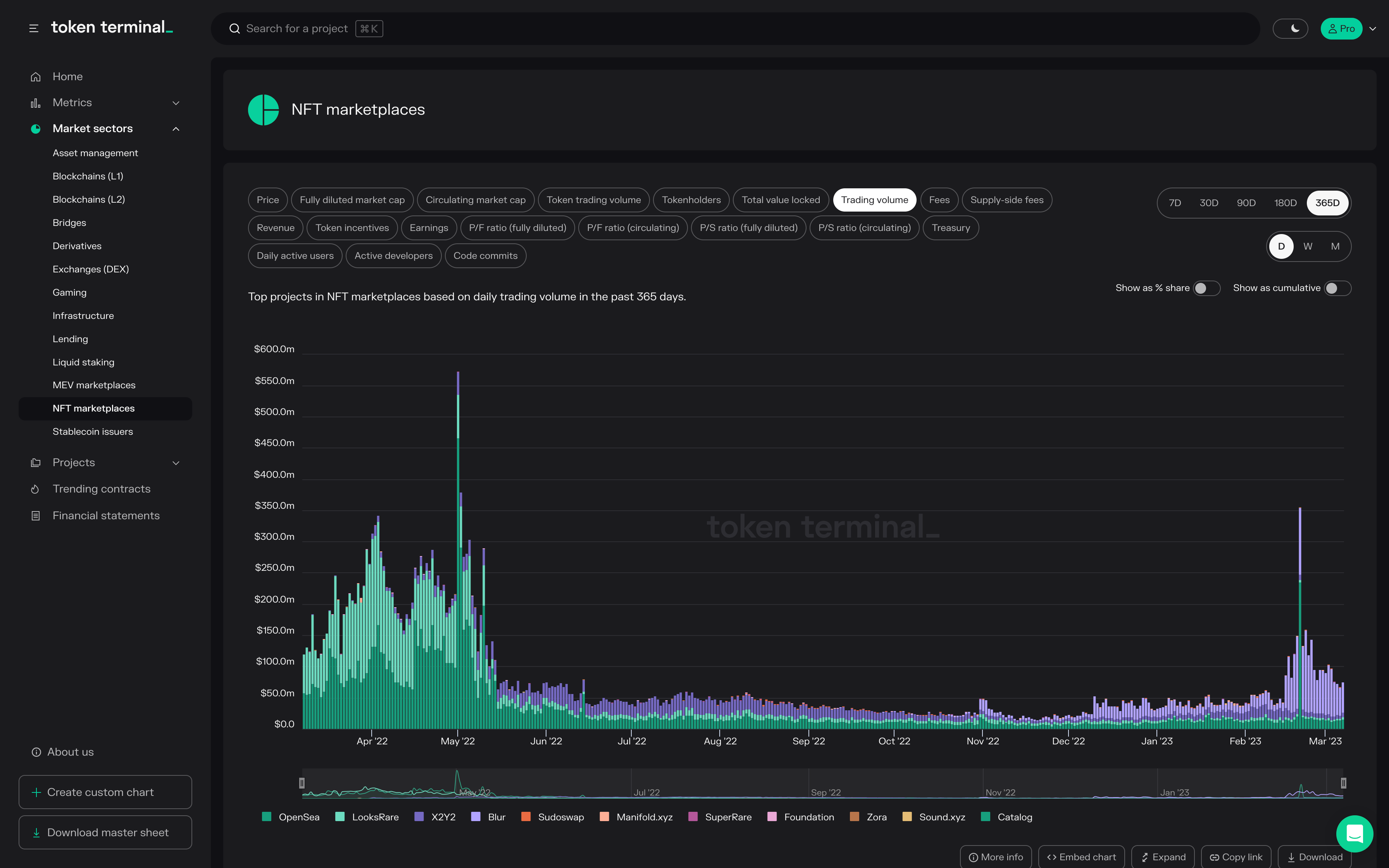
NFT marketplaces
This category includes NFT marketplaces.
Source: https://tokenterminal.com/terminal/markets/nft
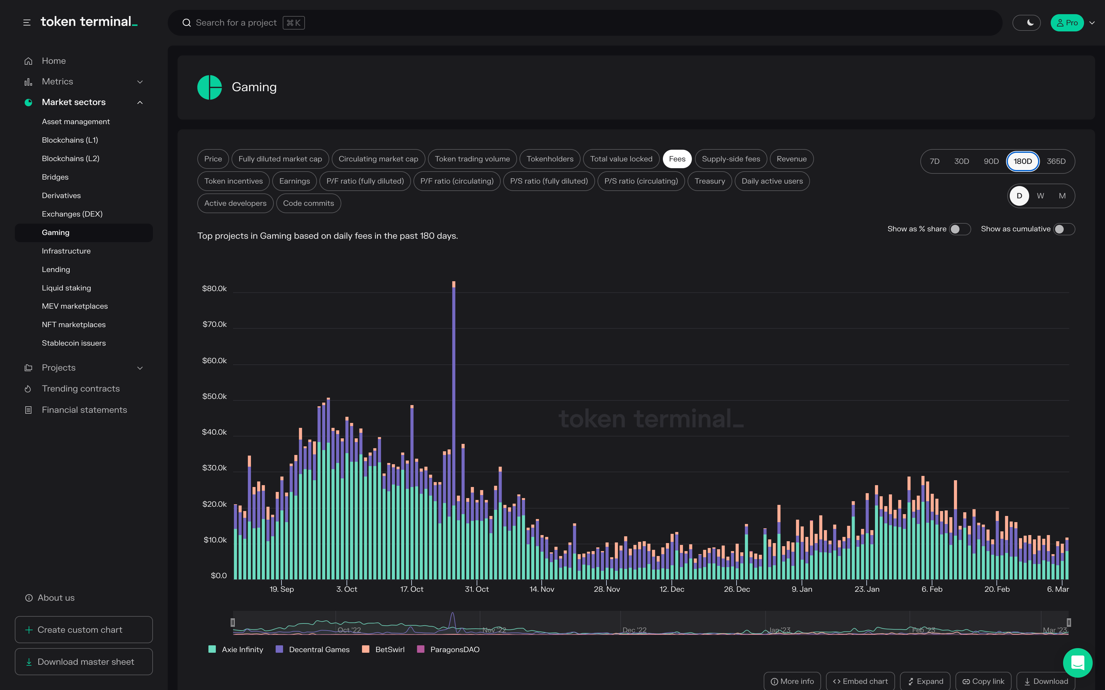
Gaming
This category includes gaming projects.
Source: https://tokenterminal.com/terminal/markets/gaming
***
We're really excited about this feature & happy to hear what you think!
The authors of this content, or members, affiliates, or stakeholders of Token Terminal may be participating or are invested in protocols or tokens mentioned herein. The foregoing statement acts as a disclosure of potential conflicts of interest and is not a recommendation to purchase or invest in any token or participate in any protocol. Token Terminal does not recommend any particular course of action in relation to any token or protocol. The content herein is meant purely for educational and informational purposes only, and should not be relied upon as financial, investment, legal, tax or any other professional or other advice. None of the content and information herein is presented to induce or to attempt to induce any reader or other person to buy, sell or hold any token or participate in any protocol or enter into, or offer to enter into, any agreement for or with a view to buying or selling any token or participating in any protocol. Statements made herein (including statements of opinion, if any) are wholly generic and not tailored to take into account the personal needs and unique circumstances of any reader or any other person. Readers are strongly urged to exercise caution and have regard to their own personal needs and circumstances before making any decision to buy or sell any token or participate in any protocol. Observations and views expressed herein may be changed by Token Terminal at any time without notice. Token Terminal accepts no liability whatsoever for any losses or liabilities arising from the use of or reliance on any of this content.
Stay in the loop
Join our mailing list to get the latest insights!
Continue reading
- Launching methodologies Launching methodologiesToday, we’re launching Methodologies, a new feature on Token Terminal that documents every calculation step between raw blockchain data and standardized financial and usage metrics. 
- Expanding the frontier of onchain analytics Expanding the frontier of onchain analyticsDuring Q4, we’re rolling out Queries — a SQL interface designed to complement and extend our existing no-code analytics tools. 
- Token Terminal x Alea Research: A partnership to advance the quality and distribution of onchain data & research Token Terminal x Alea Research: A partnership to advance the quality and distribution of onchain data & researchThrough this collaboration, Token Terminal will provide onchain data to Alea Research and support their platform and research reports with standardized and institutional-grade onchain data.