
Introduction
This week’s newsletter focuses on asset tokenization and the impact it could end up having on the crypto markets. We explore (i) how asset tokenization works, (ii) why incumbent companies might have an edge in leveraging blockchains, and (iii) what’s actually happening onchain today.
What Is Asset Tokenization?
Asset tokenization refers to the representation of an asset outside of its ledger of origin (and authority).
For simplicity, let’s divide process of asset tokenization into five steps:
- Original asset: Stock, bond, real estate, cryptocurrency, NFT, token, etc.
- Ledger of origin: State-governed registries, corporate databases, blockchains, etc.
- Token issuer: Regulated entity, DAO, or immutable smart contract.
- Destination ledger: A ledger with improved and/or complementary functionality vs. the ledger of origin.
- Tokenized asset: A more performant (and risky) representation of the original asset.
Why Is Asset Tokenization Needed?
- The original assets tend to have limited use cases and distribution, and therefore also limited value creation opportunities.
- The ledgers of origin for these assets tend to run on legacy tech and/or in isolated environments.
- The token issuers capitalize on the opportunity to expand the reach of the original assets from their ledgers of origin to new destination ledgers. The token issuer introduces a new layer of intermediary risk (custody, reserve management, etc.) for the end users of the tokenized assets.
- The destination ledgers tend to offer more digitized, performant, interoperable, and auditable environments for the original assets.
- The tokenized assets unlock new use cases, distribution channels, and scaling & value creation opportunities for the original assets (and for the token issuers & the end users).
Incumbents Can Also Thrive on New Computing Platforms
The chart below shows the top 38 finance applications on the Apple App Store (iPhone).
The chart is meant to show how incumbents have been able to adapt to and leverage a new computing platform (mobile) vs. startups.
We can see that many incumbents (JP Morgan Chase, Bank of America, Citibank, etc.) have successfully expanded their product offerings to mobile, even in the face of competition from mobile-first startups like Cash App and Robinhood.
If we agree that blockchains represent a new computing platform (similar to mobile), it’s likely that we’ll see many incumbents successfully leverage blockchains to extend and improve their current product offerings.
Incumbents Are (Successfully) Leveraging Asset Tokenization Today
TradFi incumbents like BlackRock and PayPal, as well as “crypto incumbents”, like Circle, Tether, and Coinbase, are rapidly taking up market share from crypto-native protocols in key market sectors, such as stablecoins, asset management, and general-purpose application platforms (L1/L2s).
Now, let’s open up the Terminal to review the onchain data that supports this argument.
Asset management. The BlackRock BUIDL onchain money market fund overtook the Index Cooperative in Net deposits or AUM within a week from launch:
Stablecoins. The stablecoins of Tether (USDT) and Circle (USDC) have captured majority market share within the Stablecoin issuers market sector.
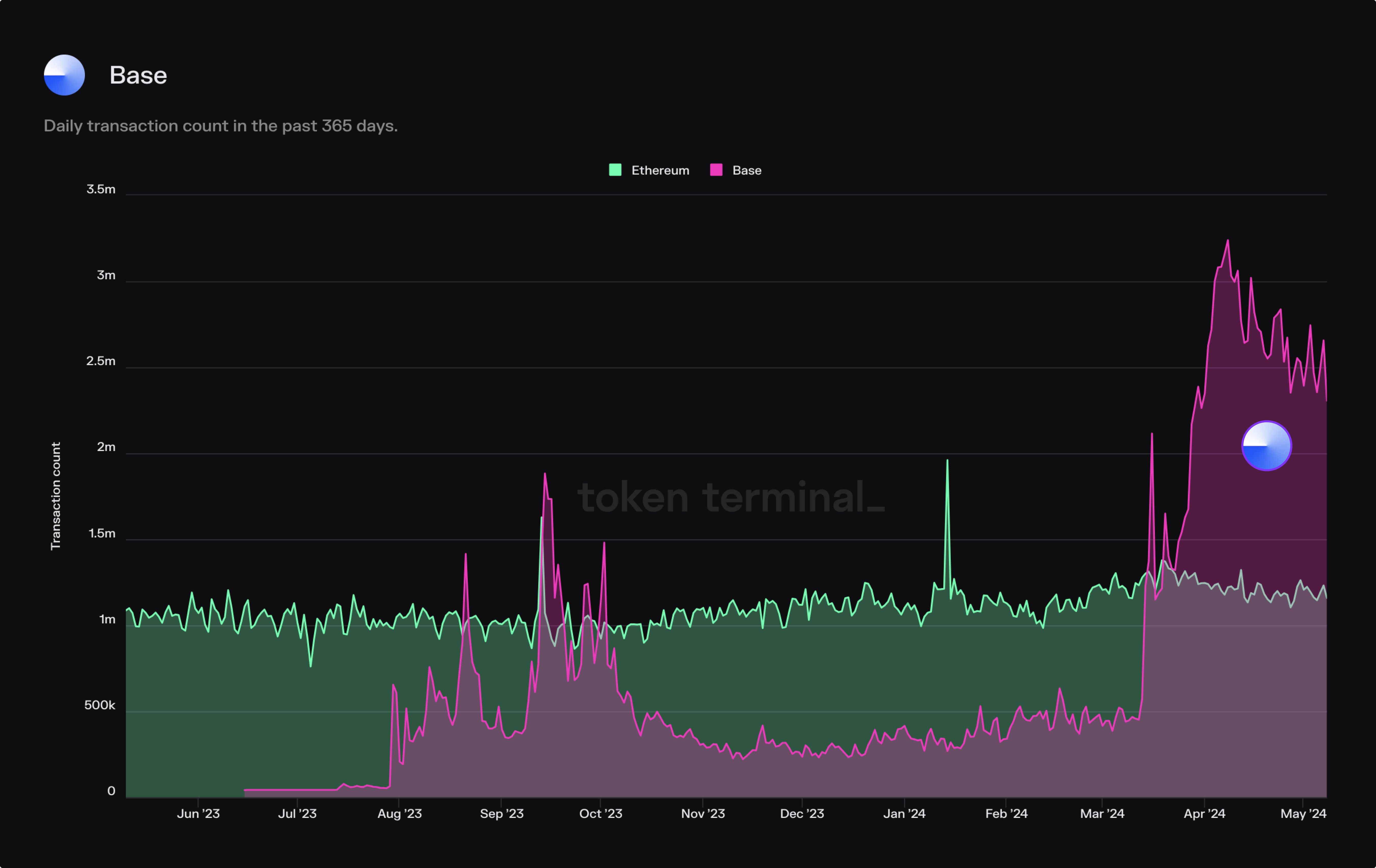
Application platforms. Coinbase’s L2 blockchain, Base, has quickly become the most used Ethereum L2 in terms of monthly active users. Base has also surpassed the Ethereum L1 in terms of daily transaction count.
What’s the Potential Impact of Asset Tokenization on the Crypto Market?
Our optimistic take is that the market entry of incumbents leads to increased competition, which results in faster development cycles → more user-friendly features & competitive prices → increased adoption of blockchain-based products.
At Token Terminal, our goal is to make it as easy as possible for our users to monitor and compare the performance and growth of both (i) crypto-native applications, and (ii) crypto applications developed by incumbents.
📣 Insights from our community
Data-driven insights from analysts using Token Terminal PRO
1/7: a short video 🧵@GaryGensler went on National TV yesterday and asked "where are the disclosures and reports for crypto tokens?"
— The DeFi Report (@the_defi_report) May 8, 2024
Well, here you go Gary.
Financial statements via @tokenterminal pic.twitter.com/f959mcqDtM
"Native" Bitcoin transactions are capped.
— Token Terminal 📊 (@tokenterminal) May 8, 2024
To scale the unique properties of Bitcoin, we need external systems that mirror the state of the Bitcoin chain, and unlock new functionality for BTC by making it available on other chains or transport layers.
These external systems can… pic.twitter.com/HbIfQozRiY
The authors of this content, or members, affiliates, or stakeholders of Token Terminal may be participating or are invested in protocols or tokens mentioned herein. The foregoing statement acts as a disclosure of potential conflicts of interest and is not a recommendation to purchase or invest in any token or participate in any protocol. Token Terminal does not recommend any particular course of action in relation to any token or protocol. The content herein is meant purely for educational and informational purposes only, and should not be relied upon as financial, investment, legal, tax or any other professional or other advice. None of the content and information herein is presented to induce or to attempt to induce any reader or other person to buy, sell or hold any token or participate in any protocol or enter into, or offer to enter into, any agreement for or with a view to buying or selling any token or participating in any protocol. Statements made herein (including statements of opinion, if any) are wholly generic and not tailored to take into account the personal needs and unique circumstances of any reader or any other person. Readers are strongly urged to exercise caution and have regard to their own personal needs and circumstances before making any decision to buy or sell any token or participate in any protocol. Observations and views expressed herein may be changed by Token Terminal at any time without notice. Token Terminal accepts no liability whatsoever for any losses or liabilities arising from the use of or reliance on any of this content.
Stay in the loop
Join our mailing list to get the latest insights!
Continue reading
- Launching methodologies

Launching methodologies
Today, we’re launching Methodologies, a new feature on Token Terminal that documents every calculation step between raw blockchain data and standardized financial and usage metrics.
- Expanding the frontier of onchain analytics

Expanding the frontier of onchain analytics
During Q4, we’re rolling out Queries — a SQL interface designed to complement and extend our existing no-code analytics tools.
- Token Terminal x Alea Research: A partnership to advance the quality and distribution of onchain data & research

Token Terminal x Alea Research: A partnership to advance the quality and distribution of onchain data & research
Through this collaboration, Token Terminal will provide onchain data to Alea Research and support their platform and research reports with standardized and institutional-grade onchain data.